農村污水處理是指對農村污水處理的一個方法。農村生活曰漸城市化,生活污水主要來自農家的廁所沖洗水、廚房洗滌水、洗衣機排水、淋浴排水及其他排水。
農村污水由于地區分散,人口數量較大,收集難等原因造成農村污水成為水污染的主要組成因素,農村污水中還有大量的有機物和有氮、磷等無機鹽類。
農村污水的具體特點有如下幾點:
1、農村村鎮人口較少,分布廣泛且分散,大部分沒有污水排放管網;
2、農村生活污水濃度高,所含有機物濃度相對偏高,COD高濃度平均達到500mg/L,變化大;
3、大部分農村生活污水的性質相差不大,水中基本上不含有重金屬和有毒有害物質(但隨著人們生活水平的提高,部分生活污水中可能含有重金屬和有毒有害物質),含一定量的氮、磷,水質波動大,可生化性強;
4、不同時段的水質不同;
5、廁所排放的污水水質較差,但可進入化糞池用作肥料;
6、來源多:與城市不同,農村用水一般以河水、井水和自來水三者結合使用,自來水為飲用水源,河水、井水作為輔助用水用于衣物洗滌、沖刷地面、飼養家禽等。除了來自人糞便、廚房產生的污水外,還有家庭清潔、生活垃圾堆放滲濾而產生的污水。

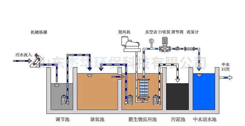
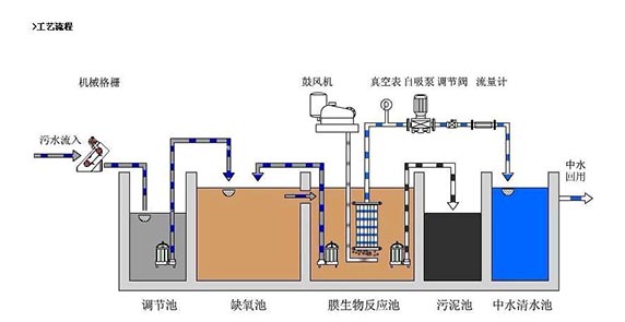
新農村污水處理工藝流程圖
一體化農村污水處理裝置及方法,使得在農村進行污水處理占地面積小,并且可就地收集,規模化建設,設備組合靈活度高,避免了管網的大規模重復建設,利于推廣。
一體化農村污水處理裝置,包括:與污水進水管道連通的缺氧池、內部設置有MBR膜組件的MBR膜生物反應池、內部設置有絮凝反應裝置的絮凝池、內部設置有斜管沉淀裝置的斜管沉淀池、內部設置纖維轉盤的纖維轉盤濾池,所述缺氧池、所述MBR膜生物反應池、所述絮凝池、所述斜管沉淀池、所述纖維轉盤濾池順次連接;
其中,所述缺氧池與所述MBR膜生物反應池之間設置有一出水堰,且所述缺氧池底部進水口通過管道與所述MBR膜生物反應池底部連通,使得經所述缺氧池處理的污水通過所述出水堰進入所述MBR膜生物反應池之后,通過所述管道再次進入所述缺氧池,進行次循環處理;
所述MBR膜組件與所述絮凝池之間設置有第二管道,用于水流從所述MBR膜組件運輸至所述絮凝池。
一體化污水處理設備水質設計參數也按一般生活污水水質設計計算,按進水平均為BOD5200mg/l計,出水BOD5按20mg/l計,共有六部分組成:(1)初沉池(2)接觸氧化池(3)二沉池(4)消毒池,消毒裝置(5)污泥池(6)風機房、風機組成。
(1)初沉池:初沉池為豎流式沉淀池。目前來看,大多數情況下這個工藝環節已經被省略掉了,在前邊的調節池已經完成的初沉的環節,這個部分一般是改成了水解酸化池,或者是直接做成了厭氧/缺氧裝置,也就是說AO的A段
(2)接觸氧化池:厭氧池/缺氧池的水自流至接觸池進行生化處理,接觸池分為三級,總停留時間為4-6小時,這個區域的填料因為是結合曝氣,一般來說是使用組合填料,填料比表面積為160m2/m3,接觸池氣水比在10-20:1左右。為了避免短流,合格的一體化設備這個工藝段分為兩級。
(3)二沉池:生化后的污水流到二沉池,二沉池為平流或者是豎流沉淀池,HRT一般為1.5小時,導流后水流上升速度一般為1.5mm每分鐘。
(4)消毒池及消毒池按規范:(TJ14-74)標準為30分鐘,若是醫院污水,消毒池可增加停留時間至1-1.5小時。消毒采用固體氯片接觸溶解的消毒方式,消毒裝置能根據出水量的大小不斷改變加藥量,達到多出水多加藥,少出水少加藥的目的。需要其它消毒裝置可另行配制。(注:如用于工業污水,消毒池與消毒裝置可以不要)
(5)污泥池:初沉池、二沉池的所有污泥均用空氣提至一體化設備的污泥池內進行好氧消化,污泥池的上清液回流至接觸氧化池內進行再處理,消化后剩余污泥很少,一般1-2年清理一次,清理方法可用吸糞車從污泥池的檢查孔伸入污泥池底部進行抽吸后外運即可。
(6)風機房、風機:風機房設在消毒池的上方,風機房進口采用雙層隔音,進風口有消聲器、風機過濾器,因此運行時基本無噪聲,也可以根據客戶需要,把這個設備間與一體化設備做成整體,埋入地下的話,要注意照明和通風的問題。
設備參數
| 型號 | JH-WSZ1 | JH-WSZ2 | JH-W3 | JH-WSZ51 | JH-WSZ7 | JH-WSZ10 | JH-WSZ15 | JH-WSZ20 | JH-WSZ25 | JH-WSZ30 | JH-WSZ40 | |
| 處理量(m³/h) | 1 | 2 | 3 | 5 | 7 | 10 | 15 | 20 | 25 | 30 | 40 | |
| 件數(套) | 1 | 1 | 1 | 1 | 2 | 3 | 3 | 4 | 4 | 4 | 5 | |
| 風機 | 風量 | 0.31 | 0.59 | 0.67 | 1.02 | 1.72 | 2.5 | 4.11 | 4.11 | 2.5x2 | 4.11x2 | 4.11x3 |
| 風壓 | 5000 | 5000 | 5000 | 5000 | 5000 | 5000 | 5000 | 5000 | 5000 | 5000 | 5000 | |
| 功率 | 0.55 | 0.75 | 1.5 | 1.5 | 2.2 | 3.7 | 5.5 | 5.5 | 3.7x2 | 5.5x2 | 5.5x2 | |
| 水泵 | 流量 | 1 | 2 | 3 | 5 | 7 | 10 | 15 | 20 | 25 | 30 | 50 |
| 揚程 | 8 | 8 | 8 | 8 | 8 | 8 | 8 | 8 | 8 | 8 | 8 | |
| 功率 | 0.55 | 0.55 | 0.55 | 0.75 | 0.75 | 0.75 | 0.75 | 1.5 | 1.5 | 2.2 | 3.7 | |
| 面積(㎡) | 6 | 10 | 14 | 19 | 28 | 39 | 58 | 75 | 93 | 113 | 143 | |
與其他廠家細節對比圖

杰華環保工程實例:


安徽合肥肥東縣每天處理100噸生活污水,直排巢湖:COD30,驗收成功


天津靜海區新農村生活污水處理設備


天津靜海區新農村生活污水處理設備
1、全套設備可埋設于凍層以下或放置地上,設備上方地表可作為綠化或其他用地,不需要建房及采暖、保溫。
2、二級生物接觸氧化處理工藝均采用推流式生物接觸氧化,其處理效果優于完全混合式或二級串聯完全混合式生物接觸氧化池。并比活性污泥池體積小,對水質的適應 性強,耐沖擊負荷性能好,出水水質穩定,不會產生污泥膨脹。池中采用新型彈性立體填料,比表面積大,微生物易掛膜,脫膜,在同樣有機物負荷條件下,對有機 物去除率高,能提高空氣中的氧在水中溶解度。
3、生化池采用生物接觸氧化法,其填料的體積負荷比較低,微生物處于自身氧化階斷,產泥量少,僅需三個月(90天)以上排一次泥(用糞車抽吸或脫水成泥餅外運)。
4、該污水處理設備的除臭方式除采用常規高空排氣,另配有土壤脫臭措施。
5、整個設備處理系統配有全自動電氣控制系統,運行安全可靠,平時一般不需要專人管理,只需適時地對設備進行維護和保養。
該污水處理設備廣泛適用于生活小區、賓館飯店、度假區、學校、寫字樓等分散用戶。












